7 favoriter från Salesforce Spring 24' release
Med ett stort fokus pÃ¥ ökad användarvänlighet och tillgänglighet har vi handplockat nÃ¥gra av de mest användbara uppdateringarna i Salesforce Spring 24′. Utforska de senaste funktionerna inom Seller Home, skräddarsydda fält, enklare hantering av rapporter och Account Intelligence View för att optimera ditt team. Â
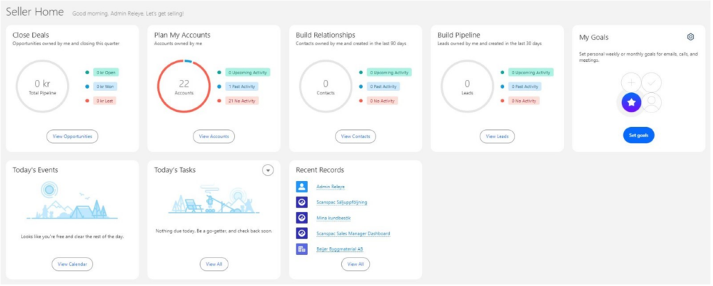
1. Seller Home
”Seller Home” är skapat för att ge säljteamet en övergripande överblick över sin verksamhet. PÃ¥ en och samma vy fÃ¥r säljarna en snabb översikt över viktig information som:Â
- MöjligheterÂ
- KontonÂ
- LeadsÂ
- KontakterÂ
- Vecko- eller mÃ¥lsättningarÂ
- Dagens händelserÂ
- Att-göra-listorÂ
- Senaste inläggÂ
- Kontaktrekommendationer – identifierade av Einstein baserat pÃ¥ användarens e-post och händelser.Â

För att aktivera Seller Home, navigera till inställningar och sök efter ”Home”. Där kan du smidigt aktivera instrumentpanelen. Observera att Seller Home är standardstartsidan för Sales, Sales Console och Sales Engagement-apparna. Den visas därför automatiskt om ingen anpassad startsida har tillämpats.Â
Uppdateringen omfattar Lightning Experience i Professional, Enterprise, Performance och Unlimited-utgåvorna med Sales Cloud.
2. Enhetsanpassade fält pÃ¥ desktop och mobilÂ

Med den senaste releasen blir det möjligt att skapa regler baserade pÃ¥ vad du vill se beroende pÃ¥ vilken enhet du använder. Det innebär att du kan välja vilka specifika fält som ska vara synliga pÃ¥ mobilen och vilka fält som ska vara synliga pÃ¥ desktop.Â
Denna uppdatering gäller för Lightning Experience i Group, Professional, Enterprise, Performance, Unlimited och Developer-utgÃ¥vorna.Â
3. Flytta fler kolumner samtidigt i rapporten
Â
I den senaste uppdateringen kan du nu smidigt flytta flera kolumner samtidigt i Lightning-rapportskaparen. Tidigare var denna funktion endast tillgänglig i Salesforce Classic.Â
Denna förändring gäller Lightning Experience i Group, Essentials, Professional, Enterprise, Performance, Unlimited och Developer-utgåvorna.
4. Förbättrad användning av filter i rapporter

Nu kan du ändra fältet i ett Lightning-rapportfilter utan att behöva radera och lägga till ett nytt filter. Till exempel kan du ändra ett filter frÃ¥n ”bransch” till ”typ” i en rapport om konton utan att radera och Ã¥terskapa filtret och dess logik. Tidigare var det endast möjligt att ändra operatören och värdet, inte själva fältet. Denna funktion fanns tidigare endast tillgänglig i Salesforce Classic.Â
Â
Denna förändring gäller för Lightning Experience i Group, Essentials, Professional, Enterprise, Performance, Unlimited och Developer-utgåvorna.
5. Account Intelligence View

Salesforce Spring 24’ gör det möjligt att enkelt filtrera konton (1) och se statistik som det totala värdet av öppna möjligheter och nästa stängningsdatum (2). För att se detaljerade aktiviteter, möjligheter och ärendedata för enskilda poster, klicka pÃ¥ sidopanelikonen (3) bredvid posternas namn. I sidopanelen kan du smidigt växla mellan flikar som visar aktivitetsdata eller relaterade poster (4) eller logga aktivitet (5) utan att lämna Intelligence-vyn.Â
Account Intelligence View gäller Lightning Experience i Professional, Enterprise, Performance och Unlimited-utgÃ¥vorna med Sales Cloud.Â
6. Omni-Channel med sidofältslayout

Nu fÃ¥r du en större överblick över ditt arbete och kan enkelt växla mellan olika arbetsuppgifter med det nya Omni-Channel-sidofältet. Fliken kan enkelt fällas ihop när extra utrymme behövs. Sidofältet fungerar i appar med antingen standard- eller konsolnavigation.Â
Denna förändring gäller Lightning Experience i Professional, Enterprise, Performance, Unlimited och Developer-utgåvorna.
Â
7. Dynamiska actions pÃ¥ mobilenÂ
Vår sista favorit i releasen förenklar användarupplevelsen på mobila enheter. Genom att tillämpa åtgärdsregler baserat på användare, roll eller andra specifika kriterier kan du skapa en mer personlig och skräddarsydd vy, till exempel på kundkortet eller kontaktkortet. Använd Lightning App Builder för att smidigt tilldela åtgärder och finjustera inställningarna med filter.
Dynamiska actions på mobila enheter gäller för Lightning Experience på skrivbordet och Salesforce-mobilappen i Group, Essentials, Professional, Enterprise, Performance, Unlimited och Developer-utgåvorna.
Vill du veta mer om Salesforce senaste release och hur du kan dra nytta av den? Kontakta oss!
Kontakta oss idag
Eller ring oss på +46 8 55 80 25 08


